Pipeline

Pipeline

The Pipeline view lets you manage prospects directly within Inscora. It mirrors the Dashboard, but instead of tracking existing clients, it's focused on organizations you're actively prospecting as potential new business.

Why Prospect in Inscora?

Cyber insurability is a powerful conversation starter. If you run a scan on a prospect and their CIPScore comes back low, that opens a natural discussion: their posture needs improvement, and your services (firewall management, endpoint protection, security awareness training, etc.) are how they get there. Inscora gives you the data to back up that conversation.

Instead of prospecting with a generic pitch, you can show a prospect exactly where their gaps are, what the insurability impact is, and how your services address each issue. The Explain feature ties your service catalog directly to each scan result, so every recommendation points back to something you offer.

Tip: From insurability to services
A prospect with a low CIPScore is a prospect who needs your help. Use Inscora's scan results and the Explain feature to show them the specific gaps and how your services close them. Cyber insurance becomes the reason to start the conversation; your managed services become the outcome.

Pipeline Overview

The Pipeline page has the same layout as the Dashboard:

  • New Applications Progress - application completion rates across your prospects.
  • Portfolio Insurability Score - the overall insurability breakdown for your prospect pool (No Insurability, Low, Medium, High).
  • Renewal Progress - upcoming renewal dates for prospects who already have policies.

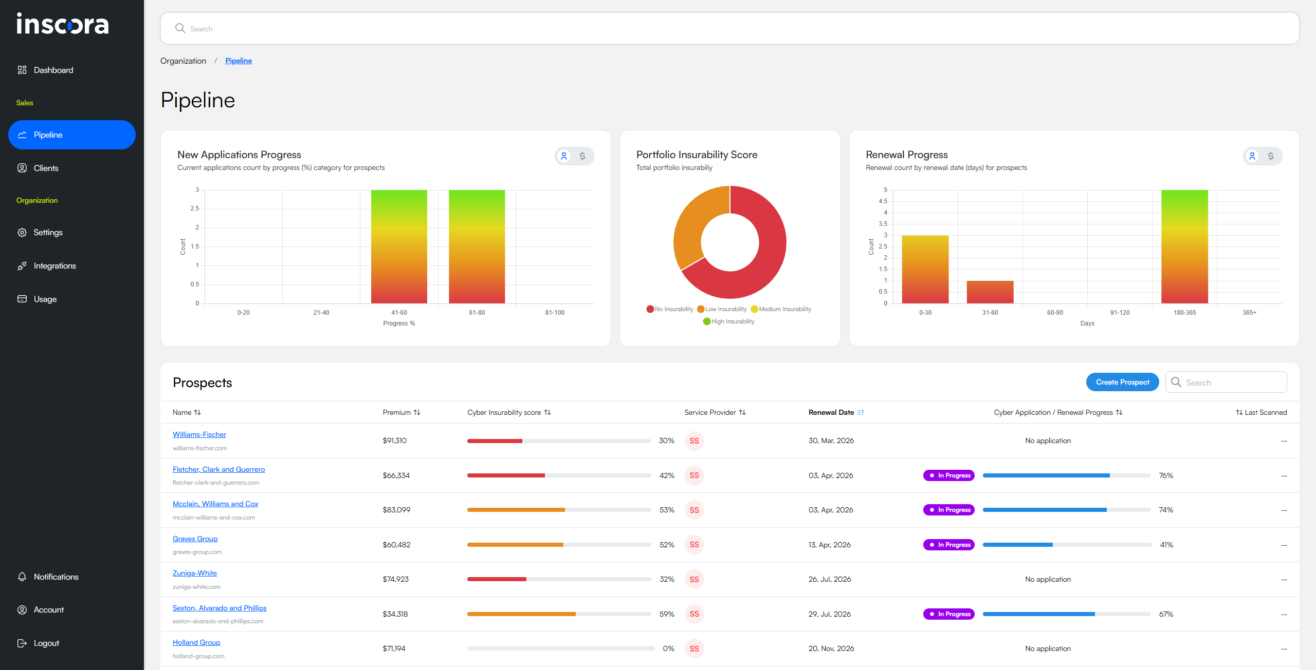
Below the charts, a Prospects table lists all your prospects with the same columns as the client list: Name, Premium, Cyber Insurability Score, Service Provider, Renewal Date, Cyber Application / Renewal Progress, and Last Scanned.

Pipeline view showing three analytics widgets (New Applications Progress, Portfolio Insurability Score, Renewal Progress) and the Prospects table with several entries below.

The Pipeline view mirrors the Dashboard, but scoped to prospects.

Creating a Prospect

Click the Create Prospect button in the top-right corner of the Prospects table. The process is the same as creating a client: enter the organization name and their website domain. Inscora runs discovery and an initial scan, just like it does for clients.

Working with Prospects

Once a prospect is created, you can do everything you would with a client:

  • Review their CIPScore and drill into category validations.
  • Use the Explain feature to prepare talking points for your sales conversations.
  • Start a cyber insurability assessment.
  • Invite the prospect as a user so they can see their own results.
  • Manage their digital assets in the DAM.

For detailed steps on any of these, refer to the corresponding sections in this guide: Run a Scan, Cyber Insurability Score, Create an Assessment, Invite a User, Digital Asset Manager.

Prospects vs. Clients

The workflow is nearly identical, but there are a few key differences:

Prospects

Clients

Recurring scans

No automatic recurring scans. You can trigger manual scans at any time.

Automatically re-scanned every 30 days, plus manual scans on demand.

Billing

Different billing treatment on the platform.

Standard platform billing.

Where they appear

Pipeline view only.

Dashboard and client list only.

Converting a Prospect to a Client

Once a prospect decides to work with you, you can convert them to a full client. All their scan history, CIPScore data, assessment answers, and digital assets carry over - nothing is lost in the conversion.

Note: Coming soon
A dedicated "Convert to Client" action is being added to the prospect page. For now, contact Inscora support to convert a prospect.

Was this article helpful?